
Preview
MSS
Supervision software for microtunneling projects.
👋🏼 Hello, I’m
Software Engineer with 2+ years of shaping digital experiences.
I specialize in crafting modern, scalable, and user-centric web applications. My expertise lies in building performance-driven applications that deliver exceptional user experiences across all devices and platforms.

Supervision software for microtunneling projects.

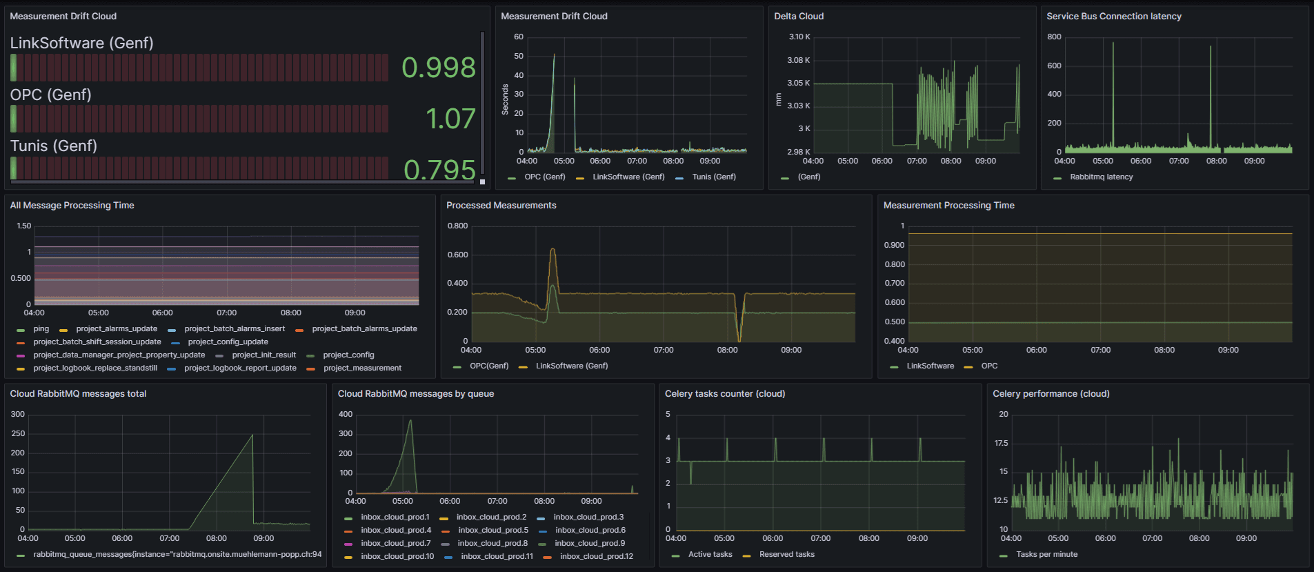
Monitoring Cloud and Onsite to track and alert any unexpected behaviours.
If you’d like to discuss my work, share insights, or connect about software engineering, I’d be happy to hear from you.